
The request is from Marketing VP and directors
Create a matric dashboard for marketing team to follow up the website traffic
To build the filters and dashboard easy to use
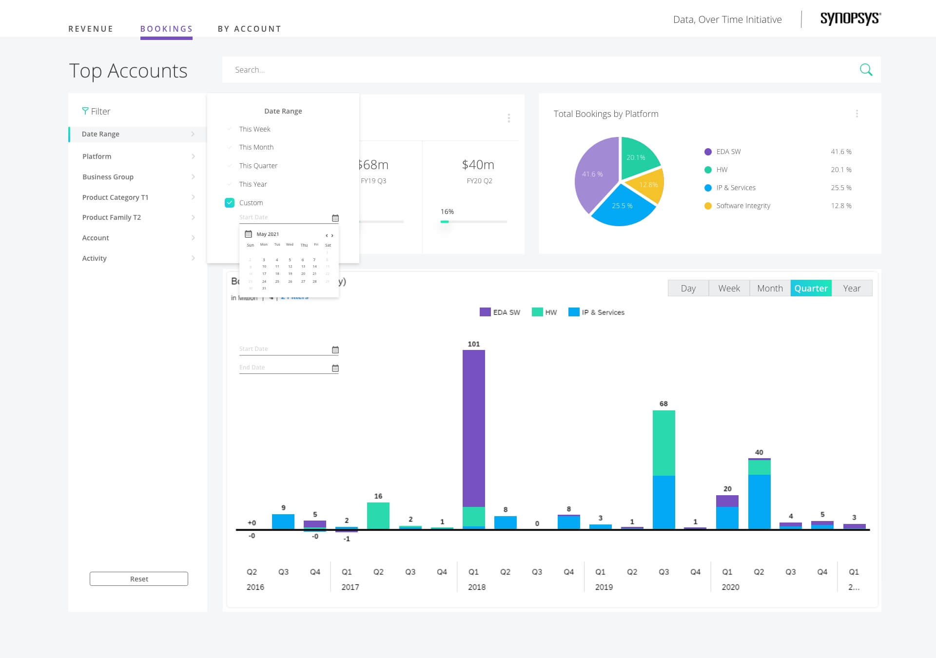
Redesiged the dashboard filters - both main filter and matric time filter on Bookings Trend
Designed the detial pop out windows after click the bar

Combine all filters to be in the same bar
Changed the dropdown filer to right appear menu
List and suggest the dropdown filter when searching a keyword
Change the data bar to a new dashboard page to the pop-out window
There are several design updates on the product
Suggest the users when they start to search the keywords.
Pop-out window can use the filter to change the filter information.
It is a test mockup and can be viewed with clicks
With different design options